Windows & macOS Desktop App
专业的 HTTP/TLS 调试工具
完整的请求分析,自定义 TLS 指纹,AI 辅助诊断。macOS 上好用的 API 调试工具。
v1.0.0 · macOS 12+

核心功能
你需要的,都在这里
从 HTTP 请求到 TLS 指纹模拟,HttpCall 覆盖 API 调试的方方面面。

HTTP 请求调试
完整控制每个请求
支持全部 HTTP 方法,精确设置 Headers、Cookie、Body。支持批量发送和 SSE 流式请求。

TLS 指纹模拟
自定义 TLS 指纹
内置 Chrome/Firefox/Safari/Edge 浏览器 TLS 指纹预设。Pro 版支持自定义 JA3/JA4/Akamai HTTP/2 指纹参数,模板管理和导入导出。

AI 辅助调试Pro
用 AI 分析请求问题
AI 连接浏览器,分析参数生成逻辑,追踪函数调用链,辅助理解代码。支持 OpenAI 和 Claude 模型。

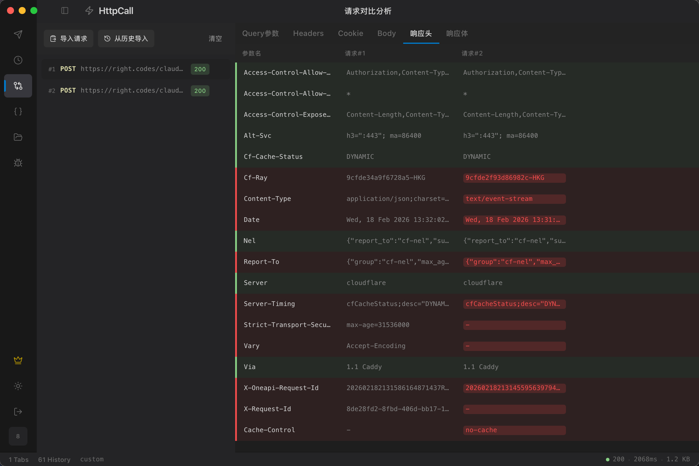
请求对比
逐字段对比两个请求
逐字段对比两个请求的差异,快速定位问题所在。支持 Headers/Cookie/Body/响应头对比。
历史记录 & 集合
管理你的所有请求
完整的请求历史,支持搜索和集合分组。快速复用常用请求,支持导出 JSON。

